La Smart Data Platform (SDP) by Minerva Digital Intelligence è un’infrastruttura scalabile, capace dell’estrazione IN CONTINUO E IN REAL TIME da tutti i molteplici data source aziendali, dell’organizzazione e della gestione di tutti i dati anche non strutturati, provvedendone all’organizzazione e all’elaborazione in DATI TOKENIZZATI, GDPR compliance, DISPONIBILI IN NEAR REAL TIME ad uso interno ed esterno. La SDP, realizzata con la collaborazione dell’Ospedale Niguarda, opera in maniera TOTALMENTE AUTOMATIZZATA in tutte le fasi,è dotata dei più recenti MODELLI DI AI e di complessi sistemi di analisi dati, prevede che venga realizzata totalmente integrata alla stessa struttura dove viene implementata e, grazie alle sue caratteristiche, PERMETTE VANTAGGI TANGIBILI UNICI per tutta la struttura. E’ stata progettata e realizzata con CARATTERISTICHE DI FLESSIBILITÀ,SCALABILITÀ ED IMPLEMENTAZIONE tali da essere sempre funzionale e utile alla struttura, adattandosi alle specifiche esigenze

Smart Data Platform Minerva l’ AI UTILE in Sanità





DESCRIZIONE DEL PROGETTO
OBIETTIVI DELLA SOLUZIONE
La SDP è destinata a Strutture Sanitarie di qualsiasi dimensione per
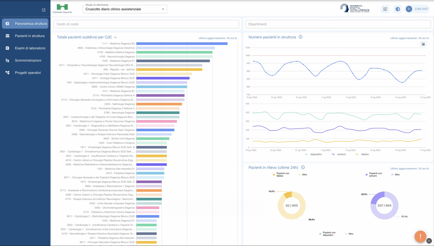
Facilitare l’attività dei clinici tramite l’uso di CRUSCOTTO user friendly di MONITORAGGIO di tutti i dati del paziente in continuo e near real time e di un ASSISTENTE VIRTUALE AI con possibilità di sunti del Diario Clinico secondo i criteri più desiderati e di prendere decisioni evidence based e aderenti ai protocolli dell’azienda, migliorando la formazione
Evitare al personale sanitario i lavori amministrativi ad es. con la creazione “automatica” della lettera di dimissioni e la “compilazione” vocale tramite AV della scheda anamnestica
Migliorare la qualità del servizio e ridurre i rischi della struttura tramite ALERT PERSONALIZZABILI .
Migliorare l’organizzazione e efficientare i costi e le risorse
Controllare la qualità dei servizi erogati e gli eventi avversi
-Produzione di INDICATORI PREDITTIVI da parte dei clinici
-Possibilità di facile effettuazione di studi scientifici multisciplinari
DOWNLOAD DOCUMENTI
PER SAPERNE DI PIÙ
www.minervadigitalintelligence.com